Chứng khoán tuần 14-18/10: VN-INDEX trải qua một tuần rung lắc
Đóng cửa VN-INDEX kết tuần giảm nhẹ -0,23% so với tuần trước về mức 1.285,46 điểm, duy trì trong vùng giá 1.280 điểm - 1.300 điểm. Khối lượng giao dịch tăng nhẹ so với tuần trước, dưới mức trung bình, thể hiện thị trường phân hóa mạnh trong giai đoạn đón nhận kết quả kinh doanh quý III.
Xét về diễn biến, thị trường diễn biến tương đối trầm lắng khi hầu hết các phiên đều mở cửa tích cực nhưng kết thúc trong sắc đỏ. Độ rộng thị trường phiên cuối tuần nghiêng về bên bán với 182 cổ phiếu giảm giá, 121 cổ phiếu tăng giá, 61 cổ phiếu tham chiếu tại HOSE. HNX giao dịch với 57 cổ phiếu tăng giá, 71 cổ phiếu tham chiếu và 80 cổ phiếu giảm giá.
![]() |
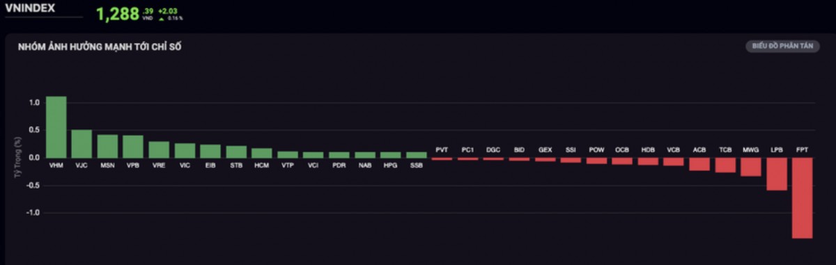
| Nhóm ngành ảnh hưởng mạnh tới chỉ số VN-INDEX trong tuần qua. Ảnh: VN-INDEX |
Thanh khoản trên cả 2 sàn tuần này có sự phân hóa so với tuần giao dịch trước đó khi khối lượng khớp lệnh +2,44% tại HOSE và -15,14% tại HNX. Khối ngoại tuần này tiếp tục đà bán ròng với -2.078,43 tỷ đồng tại HOSE tập trung tại mã FPT (-365,77 tỷ), HDB (-220,25 tỷ), MSB (-167,43 tỷ) và KDC (-155,18 tỷ)...ở chiều ngược lại, STB (+215,88 tỷ), MSN (+178 tỷ)...
Cùng với đó, bán ròng tuần này từ khối ngoại cũng diễn ra trên sàn HNX với -103,61 tỷ đồng, tập trung tại các mã SHS (-49,96 tỷ), PVS (-28,40 tỷ) và IDC (-27,86 tỷ), chiều mua ròng nổi bật với NTP (+5,33 tỷ), PVI (+5,10 tỷ), VC3 (+4,37 tỷ)...
Nhóm ngành tích cực nhất góp phần cho điểm số của thị trường tuần này là Ngân Hàng với các mã BID (+1,82%), VCB (+0,98%), STB(+5,18%), VIB (+2,09%), MBB (+0,78%)...
Ngoài nhóm Ngân hàng, một số nhóm cổ phiếu khác cũng có diễn biến ấn tượng như Bất Động Sản, tiêu biểu như VHM (+3,78%), QCG(+31,86%), DXG (+3,88%), VPI (+1,75%)... Nhóm Thủy Sản khởi sắc với VHC (+1,67%), ANV (+0,60%), FMC (+1,05%), MPC (+0,64%)...
Ghi nhận trong tuần này, một số ngành khác chứng kiến nhiều mã giảm điểm như ngành Công Nghệ Thông Tin với FPT (-1,86%), CMG(-1,70%), ELC (-0,99%)... Nhóm ngành Thép giao dịch trong sắc đỏ với HPG (-1,28%), NKG (-3,69%), HSG (-1,90%)... Đa số cổ phiếu ngành Thực Phẩm và Đồ Uống có một tuần giao dịch kém ấn tượng,cụ thể là VNM (-0,44%), MSN (-0,86%), SAB (-0,17%), KDC (-0,59%)...
Theo các chuyên gia Công ty Cổ phần Chứng khoán Sài Gòn-Hà Nội (SHS) nhận định VN-INDEX đang đi đến giai đoạn cuối cùng trong kênh giá hẹp dưới vùng kháng cự mạnh 1.300 điểm kéo dài từ đầu năm, trên vùng hỗ trợ tương ứng đường xu hướng tăng trưởng nối các vùng giá thấp nhất tháng 08-09/2024 đến nay.
Trong trường hợp tích cực VN-INDEX vẫn duy trì được xu hướng tăng ngắn hạn thì có thể kỳ vọng lên lại kháng cự 1.300 điểm. Có thể, trong 01-02 tuần tới, VN-INDEX sẽ thoát khỏi tình trạng tích lũy trong biên độ hẹp dần hiện nay (theo hình). Tuy nhiên, VN-INDEX chỉ có thể vượt kháng cự mạnh này trong thời gian tới khi có sự đồng thuận tăng trưởng của các nhóm ngành.
Về xu hướng trung hạn VN-INDEX tăng trưởng trên vùng hỗ trợ quanh 1.250 điểm, hướng đến vùng giá 1.300 điểm, mở rộng lên 1.320 điểm. Trong đó vùng giá 1.250 điểm là giá cao nhất năm 2023, vùng giá 1.300 điểm - 1.320 điểm là các vùng kháng cự rất mạnh, đỉnh giá tháng 06-08/2022 và đỉnh giá các tháng đầu năm 2024.
Đây là vùng kháng cự có tính chất cơ bản, thị trường chỉ có thể vượt qua các vùng kháng cự mạnh này khi có các yếu tố hỗ trợ vĩ mô tốt, kết quả kinh doanh tăng trưởng vượt trội.
"Trong ngắn hạn, chúng tôi khuyến nghị không mua đuổi khi VN-INDEX hướng đến vùng giá 1.300. Nhà đầu tư có thể chờ thị trường chung, VN-INDEX thoát khỏi xu hướng tích lũy ngắn trung hạn đang kéo dài hiện nay, với sự xác nhận tăng trưởng đồng thuận của nhiều nhóm ngành, trước khi xem xét gia tăng các vị thế mới.
Nhà đầu tư duy trì tỉ trọng hợp lý, các vị thể giải ngân cần cẩn trọng chọn lọc các mã chất lượng tốt, khi thị trường đang trong giai đoạn đón nhận thông tin kết quả kinh doanh. Mục tiêu đầu tư hướng tới các mã cổ phiếu đầu ngành, nền tảng cơ bản tốt, kết quả kinh doanh quý II tăng trưởng tốt, triển vọng kết quả kinh doanh quý III tăng trưởng tích cực", chuyên gia SHS chia sẻ.
Trong khi đó, chuyên gia Công ty Chứng khoán KB nhận định mặc dù áp lực rung lắc vẫn còn nhưng cơ hội chinh phục mốc 1.290 – 1.300 điểm vẫn đang rộng mở.
"Theo đó, nhà đầu tư có thể kết hợp mua thêm một phần tỷ trọng khi chỉ số và các mã cổ phiếu mục tiêu, song song với trạng thái nắm giữ", chuyên gia KB nêu quan điểm.
Nhóm phân tích Công ty Chứng khoán BETA nhận định tuần tới là giai đoạn cao điểm công bố báo cáo tài chính quý III năm 2024, thị trường hứa hẹn tạo ra nhiều biến động. Theo đó, dòng tiền dự kiến sẽ tiếp tục phân hóa mạnh mẽ, tập trung vào các cổ phiếu có kết quả kinh doanh khả quan.
"Đây là cơ hội lớn cho các nhà đầu tư nắm bắt các mã cổ phiếu có tiềm năng tăng trưởng. Tuy nhiên, nhà đầu tư cần lưu ý rằng thị trường vẫn đang trong giai đoạn tích lũy, chờ đợi dấu hiệu dòng tiền mạnh hơn để bứt phá. Do đó, quản lý rủi ro là yếu tố quan trọng để bảo vệ vốn trong giai đoạn này, thị trường vẫn tiềm ẩn nhiều cơ hội nhưng sự cẩn trọng là cần thiết", chuyên gia BETA khuyến nghị.
Đọc nhiều

Nhiều hãng xe giảm giá cả chục triệu làm 'quà tết' cho khách hàng

Tăng cường chống buôn lậu, hàng giả, giữ ổn định thị trường Tết

Năm 2026, Việt Nam có thể nhập trên 300.000 tấn thịt lợn

Lịch chi trả lương hưu, trợ cấp BHXH tháng Tết Bính Ngọ

Thị trường giỏ quà Tết 2026: Hàng Việt chiếm ưu thế

Bảo tàng Dân tộc học Việt Nam sắp tổ chức loạt hoạt động về Tết xưa

Việt Nam dẫn đầu Đông Nam Á về tăng trưởng doanh số xe máy năm 2025

Chuyển đổi xanh: Ngân hàng đi cùng doanh nghiệp từ khởi đầu

Chủ tịch Quốc hội tặng quà Tết gia đình chính sách, hộ nghèo ở Cần Thơ





